해시스크래퍼, 깜깜이 대선기간 밝히는 ‘트렌드패드’ 서비스 진행

해시스크래퍼, 깜깜이 대선기간 밝히는 ‘트렌드패드’ 서비스 진행

(주)해시스크래퍼(대표 김경호)는 자사의 소셜리스닝 서비스 ‘트렌드패드(Trends pad)’를 활용해 대선후보 분석 콘텐츠를 자체 SNS에 지속적으로 연재하고 구독 메일로 발송하는 서비스를 진행 중이라고 밝혔다.

Feb 21, 2022
[글로벌에픽 이성수 기자] (주)해시스크래퍼(대표 김경호)는 자사의 소셜리스닝 서비스 ‘트렌드패드(Trends pad)’를 활용해 대선후보 분석 콘텐츠를 자체 SNS에 지속적으로 연재하고 구독 메일로 발송하는 서비스를 진행 중이라고 밝혔다.
 
‘트렌드패드’는 2021년 베타 론칭한 서비스로, 대선을 앞두고 진행 중인 금번 서비스는 뉴스, 블로그, 카페, SNS, 커뮤니티 등 80개 채널로부터 대선후보 관련 데이터를 분석해 개별 후보들에 대한 유권자들의 관심도와 평판을 실시간으로 제시한다.
 
(주)해시스크래퍼 김경호 대표에 따르면 ‘트렌드패드’는 실시간 전수 데이터 수집과 AI 딥러닝 기반 감정분석으로써 대선후보에 대한 게시글뿐만 아니라 댓글까지 모두 크롤링하고 분석해 키워드별 평판을 도출한다고 전한다. 2016년 미국 대선 당시 구글 트렌드는 언급량 만으로 트럼프의 당선을 예측했는데, 트렌드패드는 언급량에 텍스트 데이터에 들어있는 의견, 평가, 태도 등의 주관적 정보를 컴퓨터로 분석하는 과정인 감정분석까지 더해졌기 때문에 더 정확도 높은 분석과 예측이 가능할 것이라는 게 김경호 대표의 설명이다.
 
선거운동 기간에 여론조사 결과 지표를 발표할 수 없는 소위 ‘깜깜이’기간에 정보의 공백이 발생하는데, ‘소셜리스닝’ 서비스가 이 문제를 기술로서 해결할 수 있으며 여론조사 기관의 조사 방식, 표본집단 정의 등 분류에 따라 결과값이 천차만별로 달라지는데 따른 문제에서도 유권자들이 대안으로 볼 수 있다는 것이 (주)해시스크래퍼 측의 설명이다.
 
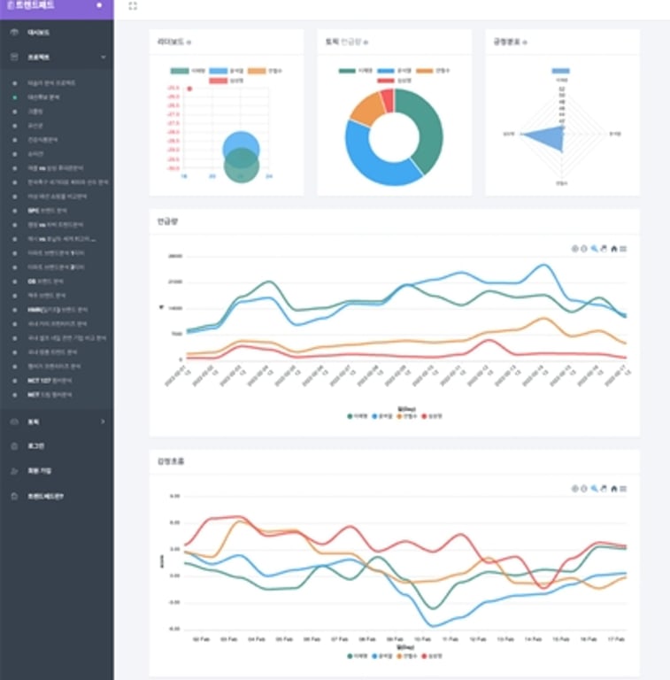
해당 서비스는 2월 기준, 전체 누적 데이터 총 1억 5천만 건 이상을 분석하고 있는 중으로, 트렌드패드 웹사이트에서 다양한 시각화 자료를 확인할 수 있다. 그 중 주요 대선후보에 대한 관심도와 평판을 종합적으로 분석하는 기능인 리더보드를 바탕으로 각 후보들의 종합 상황을 살펴볼 수 있고, 현재 어떤 후보가 당선에 유력한지도 확인해 볼 수 있다. 또한 각 후보별 언급량, 긍/부정 문장 비율 및 점수, 감정분포, 워드클라우드, 유권자들이 실제로 작성한 ‘긍/부정 문장 리스트’ 등을 통해 여론을 실시간으로 확인할 수 있다.
 
업체 관계자는 “트렌드패드와 같은 소셜리스닝 서비스는 공지선거법 108조에 영향을 받지 않는지에 대해 선거관리위원회에 문의하여 빅데이터 같은 경우 ‘표본을 설정하고 추출하여 설문한 방식’이 아니기 때문에 문제가 없다는 답변을 받았다”며 “본 소셜리스닝 기술을 적극적으로 활용한다면 편파적으로 보도되는 가짜 여론조사 결과나, 사회의 공유 정보가 제한되는 ‘깜깜이’ 기간에 신뢰성 있는 빅데이터로 이에 대응할 수 있을 것”이라고 전했다.